- Consulting services
Azure Sentinel: 3-Day Workshop
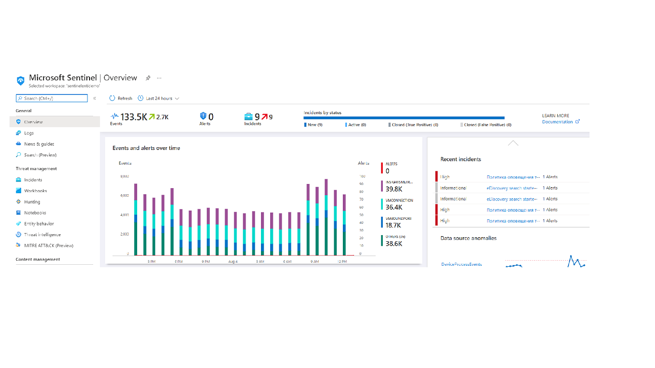
You'll get Azure Sentinel with base configuration, lookup for all the Incidents within the Microsoft 365 Services and Azure Services
See and stop threats before they cause harm with an Azure Sentinel Workshop
Workshop agenda:
The final result: You'll get Azure Sentinel with base configuration, lookup for all the Incidents in Microsoft 365 Services and Azure Services. Potential next steps: Prepare SoW on Azure Sentinel full implementation